
Optimization of oil production using data and analytics involves using advanced technologies and algorithms to collect and analyze large amounts of data related to the extraction process. This can include data on drilling operations, well performance, reservoir characteristics, and environmental factors, among others.
By analyzing this data, companies can identify patterns, trends, and potential issues in the production process, which can be used to optimize the efficiency and effectiveness of the extraction process
Oilfield Production Surveillance (OPS) is a process of monitoring and analyzing the performance of an oilfield and its associated wells to optimize production and reduce costs. OPS is closely related to the optimization of oil production using data and analytics, as it involves the collection and analysis of large amounts of data related to the production process.
OPS typically involves the use of advanced technologies such as sensors, data loggers, and communication systems to collect real-time data on well performance, production rates, and other key factors. This data is then analyzed using advanced algorithms and machine learning techniques to identify patterns, trends, and potential issues in the production process.
In this data digest, I will be walking you through how to create an Oilfield Production Surveillance Dashboard using Google Cloud Platform (GCP). I will touch base on the following:
Let’s get started…
If you prefer to watch the tutorial, here's a recording of the session with the instructor otherwise continue with the step-by-step tutorial.
Instructor: Oladayo Siyanbola
Note: You can access the Google Cloud Platform using the link










Building process
First iteration - Extraction of three (3) month worth of data using python and then leveraging dash and plotly to create the surveillance dashboard visualization still with the python script.

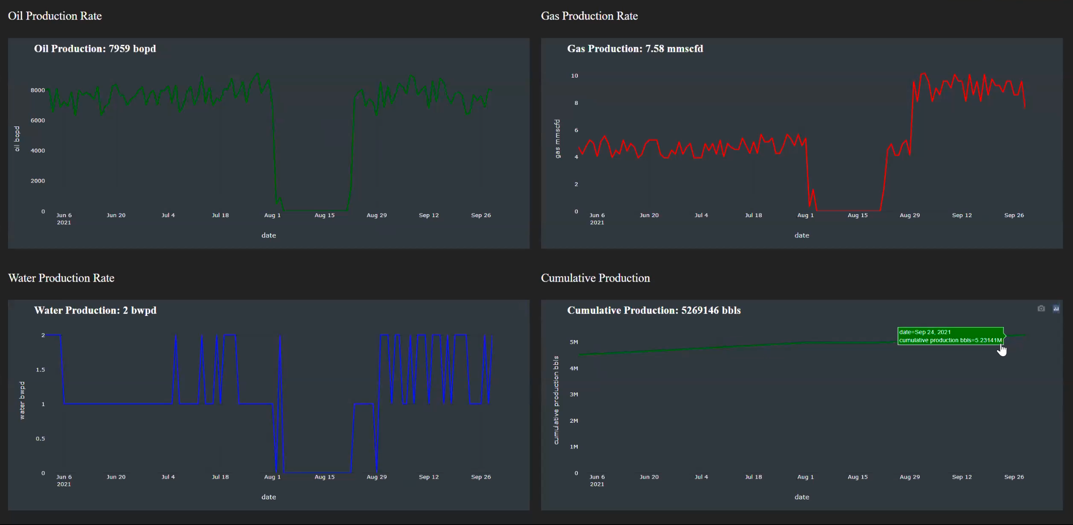
The interactive dashboard with dash and plotly

Limitations of the first iteration
Second iteration - Moving all the production files from a local storage to a cloud storage bucket, then the function next to it help to extract and transform the data and then moves to the next bucket for visualization. When a new file come into the cloud bucket, the cloud function runs and perform the ETL operation again.
The Google App Engine helps to deploy web application in GCP. This is a google product that function as a service to avoid external applications for deployments*



Limitations of the second iteration
Update iteration - This is simply implementing an enterprise data warehousing feature for all data which allows for querying the data even as new file are added to the cloud bucket, but all other iterations in the pipeline remains the same. Also, the cloud function unlike in the previous iterations now only read the new file and append to the existing one for processing

Demo of the update pipeline

Note: For this project, I will be leveraging an existing project already created on the GCP platform

















Note: To automate getting our local files into our GCP bucket using python in a Jupyter Notebook, the following code implementation is necessary.
# Importing libaries
from google.cloud import storage
import pandas as pd
import datetime
import xlrd
import openpyxl
import fsspec
import gcsfs
import itertools
import os
import pandas_gbq
from google.cloud import bigquery
from pandas.api.types import CategoricalDtype
import timedef latest_file():
# Service account json file required
os.environ["GOOGLE_APPLICATION_CREDENTIALS"] = r"C:\Users\Oladayo\Desktop\demo\dummy-surveillance-project-6915f229d012.json"
storage_client = storage.Client()
prefix = 'Report'
blobs = storage_client.list_blobs('demo-bucket-report', prefix = prefix)
blob_created_time = []
for blob in blobs:
blob_created_time.append(blob.updated)
if blob.updated == max(blob_created_time):
latest_file_name = blob.name
return latest_file_namelatest_file()def read_latest_file():
df = pd.read_excel('gs://field-reports/{}'.format(latest_file()))
return dfread_latest_file()The result bring a table that looks like this…

def extract_date_and_well_data():
date_list = []
wells_list = []
date_list.append(read_latest_file().iloc[2,6])
wells_list.append(read_latest_file().iloc[33:47, 0:19])
K = 12
date_list = list(itertools.chain.from_iterable(itertools.repeat(i, K) for i in date_list))
return date_list, wells_listdef date_data_cleaning():
date_df = pd.DataFrame(extract_date_and_well_data()[0])
date_df.columns = ['next_date']
date_df['next_date'] = date_df['next_date'].astype('string')
date_df['next_date'] = date_df['next_date'].str.replace(' at 08:00 AM',' ')
date_df['next_date'] = pd.to_datetime(date_df['next_date']).dt.date
date_df['date'] = (date_df['next_date'] - datetime.timedelta(days=1))
date_df.drop(['next_date'],axis = 1,inplace = True)
date_df = date_df.reset_index(drop = True)
return date_df The result bring a dataframe that looks like this…

def wells_data_cleaning():
wells_df = pd.concat(extract_date_and_well_data()[1], axis = 0)
wells_df.drop([36,39],axis = 0, inplace = True)
wells_df.drop(['Unnamed: 2','Unnamed: 4','Unnamed: 6','Unnamed: 7','Unnamed: 12','Unnamed: 14',
'Unnamed: 17'],axis = 1,inplace = True)
wells_df = wells_df.reset_index(drop = True)
return wells_dfThe result bring a dataframe that looks like this…

def updated_wells_data():
wells_df2 = pd.concat([date_data_cleaning(), wells_data_cleaning()], axis = 1)
wells_df2.columns = ['date','wells','choke_size','uptime','thp','bhp','pstar','dp','oil',
'gas', 'water','bsw','gor']
wells_df2['date']=pd.to_datetime(wells_df2['date']).dt.date
wells_df2['choke_size']= wells_df2['choke_size'].astype(str).str.lower()
wells_df2['choke_size']= wells_df2['choke_size'].replace(['shut in'],0)
wells_df2[['choke_size','uptime', 'thp', 'bhp', 'pstar', 'dp', 'oil', 'gas', 'water', 'bsw', 'gor']] = wells_df2[['choke_size','uptime','thp',
'bhp', 'pstar', 'dp', 'oil', 'gas', 'water', 'bsw', 'gor']].apply(pd.to_numeric)
wells_df2[['oil', 'water', 'gor']] = wells_df2[['oil', 'water', 'gor']].round(0)
wells_df2[['thp', 'bhp', 'pstar', 'dp']] = wells_df2[['thp', 'bhp', 'pstar', 'dp']].round(1)
wells_df2[['gas', 'bsw']] = wells_df2[['gas', 'bsw']].round(2)
wells_df2['uptime'] =wells_df2['uptime'].astype(float)
wells_df2 = wells_df2.astype({'choke_size': 'int', 'oil':'int', 'water': 'int', 'gor': 'int'})
return wells_df2The result bring a dataframe that looks like this…

Note: Since I didn’t start from the beginning of the production data, I will bring in the cumulative production for the other wells with a function in a dictionary within the function.
def initial_cumulative_production():
cumulative_production = {'well 4' : 4500000, 'well 5' : 4000000, 'well 7' : 3000000, 'well 9' : 3750000,
'well 10' : 3200000, 'well 12': 2950000, 'well 14' : 2700000, 'well 16' : 2560000,
'well 17' : 2470000, 'well 19' : 2150000, 'well 20' : 900000, 'well 21' : 720000}
return cumulative_productiondef read_big_query_table():
os.environ["GOOGLE_APPLICATION_CREDENTIALS"] = r"C:\Users\Oladayo\Desktop\demo\dummy-surveillance-project-6915f229d012.json"
client = bigquery.Client()
query_string = "SELECT * FROM `dummy-surveillance-project.ingest_data.production data table` "
bq_table_df = pandas_gbq.read_gbq(query_string, project_id = 'dummy-surveillance-project')
return bq_table_dfThis will give a result of all the columns names defined in the BigQuery table without any data in it.

def final_well_data():
bq_table_df = read_big_query_table()
final_wells_df = updated_wells_data()
wells_unique_name = list(final_wells_df ['wells'].unique())
well_order = CategoricalDtype(wells_unique_name, ordered = True)
if list(bq_table_df['wells'].unique()) == []:
final_wells_df['initial_cumulative_production'] = final_wells_df['wells'].map(initial_cumulative_production())
final_wells_df['cumulative_production'] = final_wells_df['initial_cumulative_production'] + final_wells_df['oil']
final_wells_df['cumulative_production'] = final_wells_df['cumulative_production'].astype(int)
final_wells_df.drop(['initial_cumulative_production'], axis = 1, inplace = True)
final_wells_df['wells'] = final_wells_df['wells'].astype(well_order)
final_wells_df.sort_values(['wells', 'date'], inplace = True)
return final_wells_df
else:
if final_wells_df['date'].unique() not in bq_table_df['date'].unique():
bq_table_df['wells'] = bq_table_df['wells'].astype(well_order)
bq_table_df.sort_values(['wells', 'date'], inplace = True)
bq_table_df.reset_index(drop = True, inplace = True)
last_cumulative_production = bq_table_df[bq_table_df['date'] ==
bq_table_df['date'].unique().max()]['cumulative_production']
last_cumulative_production.reset_index(drop = True, inplace = True)
final_wells_df['cumulative_production'] = final_wells_df['oil'] + last_cumulative_production
return final_wells_df
else:
bq_table_df['wells'] = bq_table_df['wells'].astype(well_order)
bq_table_df.sort_values(['wells', 'date'], inplace = True)
bq_table_df.reset_index(drop = True, inplace = True)
previous_date = bq_table_df['date'].unique()[list(bq_table_df['date'].unique()).index(final_wells_df['date'].unique())-1]
previous_cumulative_production = bq_table_df[bq_table_df['date'] ==
previous_date]['cumulative_production']
previous_cumulative_production.reset_index(drop = True, inplace = True)
final_wells_df['cumulative_production'] = final_wells_df['oil'] + previous_cumulative_production
final_wells_df['wells'] = final_wells_df['wells'].astype(well_order)
final_wells_df.sort_values(['wells', 'date'], inplace = True)
index = bq_table_df[bq_table_df['date'] == final_wells_df.iloc[0]['date']].index
bq_table_df.drop(index, inplace = True)
bq_table_df = pd.concat([bq_table_df, final_wells_df], axis = 0)
bq_table_df.reset_index(drop = True, inplace = True)
return bq_table_dfThe result when the function is called, returns the updated combined table with the cumulative production..

def bq_table_schema():
table_schema = [{'name':'date', 'type':'DATE'}, {'name':'wells', 'type':'STRING'},
{'name':'choke_size', 'type':'INTEGER'}, {'name':'uptime', 'type':'FLOAT'},
{'name':'thp', 'type':'FLOAT'}, {'name':'bhp', 'type':'FLOAT'},
{'name':'pstar', 'type':'FLOAT'}, {'name':'dp', 'type':'FLOAT'},
{'name':'oil', 'type':'INTEGER'}, {'name':'gas', 'type':'FLOAT'},
{'name':'water', 'type':'INTEGER'}, {'name':'bsw', 'type':'FLOAT'},
{'name':'gor', 'type':'FLOAT'}, {'name':'cumulative_production', 'type':'INTEGER'},
]
return table_schemadef bq_table_schema():
table_schema = [{'name':'date', 'type':'DATE'}, {'name':'wells', 'type':'STRING'},
{'name':'choke_size', 'type':'INTEGER'}, {'name':'uptime', 'type':'FLOAT'},
{'name':'thp', 'type':'FLOAT'}, {'name':'bhp', 'type':'FLOAT'},
{'name':'pstar', 'type':'FLOAT'}, {'name':'dp', 'type':'FLOAT'},
{'name':'oil', 'type':'INTEGER'}, {'name':'gas', 'type':'FLOAT'},
{'name':'water', 'type':'INTEGER'}, {'name':'bsw', 'type':'FLOAT'},
{'name':'gor', 'type':'FLOAT'}, {'name':'cumulative_production', 'type':'INTEGER'},
]
return table_schemadef save_to_bq_table():
bq_table_df = read_big_query_table()
final_wells_df = updated_wells_data()
if list(bq_table_df['wells'].unique()) == []:
return final_well_data().to_gbq('ingest_data.production data table', if_exists = 'append',
table_schema = bq_table_schema(), project_id = 'dummy-surveillance-project')
else:
if final_wells_df['date'].unique() not in bq_table_df['date'].unique():
return final_well_data().to_gbq('production_dataset.production data table', if_exists = 'append',
table_schema = bq_table_schema(), project_id = 'dummy-surveillance-project')
else:
return final_well_data().to_gbq('production_dataset.production data table', if_exists = 'replace',
table_schema = bq_table_schema(), project_id = 'dummy-surveillance-project')
Note: This ingested data can then be used to perform further surveillance analysis and visualization.
Creating an Oilfield Production Surveillance Dashboard using Google Cloud Platform (GCP) can provide valuable insights and analytics for managing oilfield production. With the steps outlined in this data digest, including setting up GCP, defining parameters for each well, building the dashboard, and implementing the project using Python and Jupyter Notebook, you can effectively monitor and analyze production data in real-time. This can enable oilfield operators to make data-driven decisions, optimize production processes, and maximize operational efficiency. Leveraging the power of GCP and modern data analytics techniques, oilfield operators can gain a competitive edge in the industry by unlocking valuable insights from their production data.
If you want to explore more on building your SQL skills, visit our learning path HERE
Also, if you want to get started with data analytics and looking to improving your skills, you can check out our Learning Track
Empowering individuals and businesses with the tools to harness data, drive innovation, and achieve excellence in a digital world.
2026Resagratia (a brand of Resa Data Solutions Ltd). All Rights Reserved.